Nagios Open Source
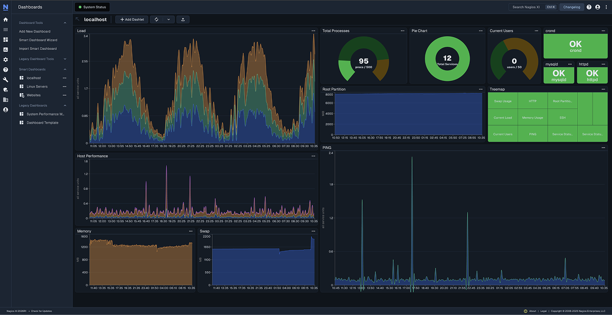
Nagios XI
Monitor your entire IT infrastructure quickly with the most powerful monitoring solution on the market.
Download Now
Nagios Log Server
Quickly and easily view, analyze, and archive logs from any source in one central location.
Download Now
Nagios Network Analyzer
See where your bandwidth is dipping or spiking with our commercial grade netflow data analysis solution.
Download Now
Nagios Fusion
Using Nagios Fusion you gain a centralized visual operational status and enables faster problem resolution over your entire network.
Download Now



